Beautiful Report
Powerful Analytics
Flakiness.io is a test analytics platform with beautiful, open-source test reports and powerful analytics at any scale.
Beautiful Test Reports
An open-source test report format with integrations for every major test runner. View reports instantly in your browser at report.flakiness.io.
No sign-up. No data collection. Free forever.
Test Runner Integrations
Don't see your framework? Build your own reporter
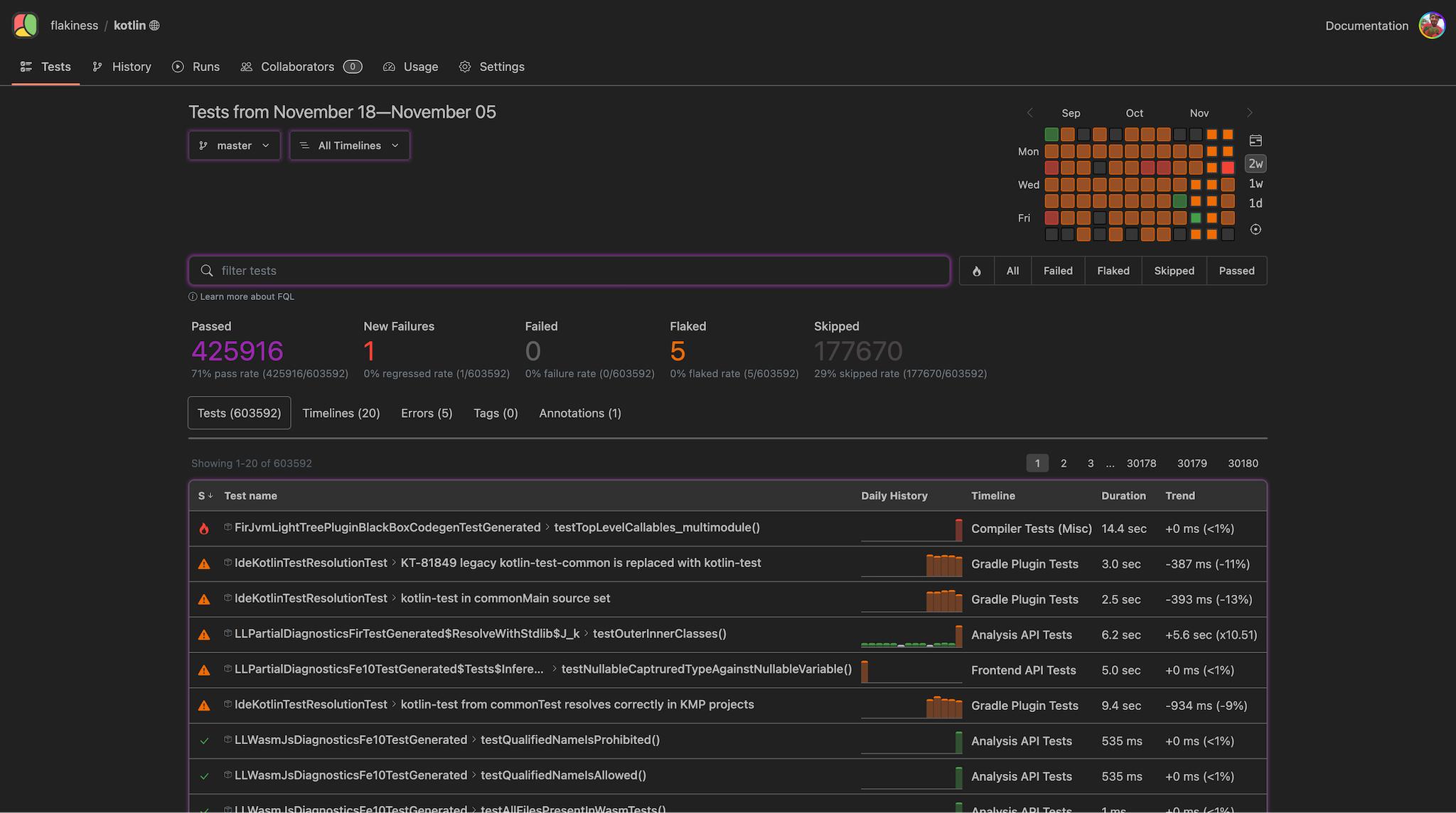
Test Analytics at Scale
Upload your reports to the Flakiness.io platform and get test analytics that scales from a handful of tests to over a million.
- Pull Request RegressionsKnow exactly which pull request broke a test, before it lands.
- Agentic CLIAI-powered workflows that diagnose and fix flaky tests for you.
- Test Health CalendarFrom individual commits to days and months. Handles 1M+ tests so fast that we don't bother charging per test runs.
Choose your plan
The Report is free forever. The Platform starts free too — no credit card required.
Team
- All Features
- Unlimited Test Runs
- 5 seats
- 50GB Included Storage
- 90 Days Data Retention
- Standard Support
Business
- All Features
- Unlimited Test Runs
- 30 seats
- 200GB Included Storage
- 365 Days Data Retention
- Standard Support
Enterprise
- All Features
- Unlimited Test Runs
- Unlimited seats
- Custom Included Storage
- Custom Data Retention
- Priority Support
- On-Premise or Cloud Deployment
- Automatic access for Github collaborators
Free for Open Source
We believe great testing tools should be accessible to everyone. If you maintain a popular open-source project, Flakiness.io is free.
What You Get
- Full Platform access
- Unlimited Test Runs
- Your own Organization
- 10GB Included Storage
- Public projects
- Free forever
How to Qualify
Your repository needs at least 5,000 stars on GitHub.
Drop us an email with a link to your repository and we'll set you up.
Apply via EmailFrequently Asked Questions
Why are you so much cheaper than others?
Most test analytics platforms charge per test run or per test result. We don't.
The Flakiness.io team comes from Microsoft Playwright project, which runs 300,000+ tests on every commit and pull request, with hundreds of commits per month. At that scale, per-test-run pricing from existing providers was prohibitive, and we weren't confident they could handle the volume at all.
Flakiness.io uses a custom test analytics engine, optimized for massive workloads. It's so efficient that our costs scale with storage, not compute. So that's exactly how we charge: you pay only for uploaded reports, not per test or per test run.
Besides, charging per test feels wrong: it penalizes teams for writing and running more tests. We want to encourage more testing, not make you think twice before adding a test suite.
What's with the name?
When we started building Flakiness.io, test flakiness was our main focus. We researched how to properly detect it and adopted an approach based on a white paper from Apple engineers , the flip rate metric. The key insight: a test is only truly flaky if it changes its outcome across runs on the same commit and environment.
But as we dug deeper into test analytics, we realized there's so much more you can do with historic test data: duration trends, pull request regression detection, agentic workflows, performance testing and more.
The name stuck, though.
Who develops test runner integrations?
The Flakiness JSON Report format is open source, so anyone can build their own reporter.
That said, we also maintain official reporters for Playwright Test, Pytest, Vitest, CucumberJS . All open source under the MIT license, built by the same team that builds the platform, so they're always up to date and deeply integrated.
Can I host Flakiness.io on my own servers?
More questions? Reach out at support@flakiness.io
Who's Behind Flakiness.io
A Decade of Building Dev Tools

Flakiness.io is created by Andrey Lushnikov, who spent over a decade at Google and Microsoft building the tools that testing engineers rely on every day: creating Google Puppeteer and co-founding Microsoft Playwright.
After years of dealing with flaky tests and fragmented test reporting, he built the tool he wished existed.